
CMS avec hébergement Cloud : quels outils de suivi et de surveillance ?
Jahia Team
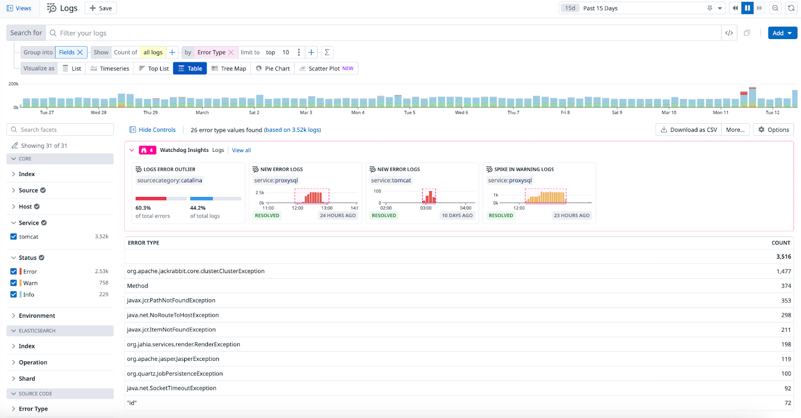
Par défaut, l’outil de suivi et de surveillance des environnements sur Jahia Cloud est Datadog. Cet outil agrège l’ensemble de vos logs, et offre une vision centralisée, claire et intuitive des performances de vos interfaces web.
Quelle capacité de monitoring dans CMS avec hébergement Cloud ?
Parmi les usages les plus fréquents de Datadog, se trouvent les capacités à :
- lister les erreurs les plus fréquentes dans Jahia,
- lister les pages qui retournent le plus de 404,
- mesurer la latence facilement (et donc les irritants en termes d’UX) et identifier les goulots d'étranglement grâce à l'APM (Application Performance Management).
Ces fonctionnalités peuvent varier selon les outils, mais on observe une relative homogénéité sur le marché quant aux données que vous serez en mesure de suivre dans un hébergement CMS Cloud.
Ce qui peut faire la différence en revanche, c’est une interface intuitive, la qualité de la data-visualisation, ou encore la capacité de personnalisation dont vous disposez. Par exemple, un outil comme Datadog dispose de nombreuses fonctionnalités élémentaires accessibles aux utilisateurs non technique, autant que des possibilités plus avancées pour ceux disposant d'une grande appétence technique (utilisation de l'APM par exemple).

Cas d’usage : conserver ses outils avec un hébergement Cloud
Certains clients de Jahia choisissent de conserver leurs propres outils en parallèle de Datadog pour suivre les données serveurs de leurs CMS en hébergement Cloud. Le service Jahia Cloud a été prévu pour s’adapter à tous les cas de figure.
Pourquoi conserver ses outils historiques lors d’une migration cloud ?
Pour les entreprises, ce choix peut avoir plusieurs justifications, parmi lesquelles :
- des process internes qui ne permettent pas la migration des données,
- une volonté de conserver des habitudes de travail avec des outils que les équipes web et IT maîtrisent,
- ou plus simplement une recherche de réduction du temps de migration.
Dans ce dernier cas, notez qu’en fonction de votre infrastructure, la mise en place d’un script permettant le transfert de données depuis Datadog vers votre outil de suivi et de surveillance historique n’est pas forcément plus rapide qu’une migration complète.
Exemple de migration cloud : l’European Broadcasting Union
Pour l’EBU, passer sur Jahia Cloud impliquait donc un choix : conserver l’outil de monitoring historique (Splunk), ou bien adopter Datadog.
Datadog est très bien, mais certains business au sein de l’EBU ont sur Splunk des dashboards, des scripts, etc. Même si le forwarding de logs depuis Datadog vers Splunk marche très correctement, nous voulions être consistants sur le format des logs reçus dans Splunk afin que les scripts et les dashboards qu’on avait continuent à marcher.
Verdict : la flexibilité de Jahia Cloud a permis aux utilisateurs métiers de continuer à utiliser Splunk, grâce à des filtres qui convertissent les données au bon format lors de leur transfert. L’équipe web, de son côté, utilise aujourd’hui Datadog pour le monitoring des sites en Jahia.